AI-Powered Logistics Insights
Select a pre-built AI prompt, explore the interactive prototype, and instantly get logistics insights, faster decisions, and auto-generated business reports.
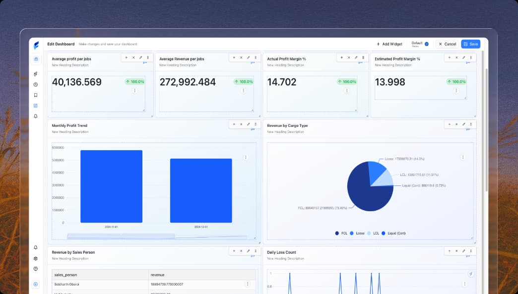
What is the trend of actual profit margin percentage for LCL cargo over the...
industry.csv
How does the average actual cost for LCL cargo vary across different agents...
industry.csv
What is the trend of actual profit margin percentage for LCL cargo over the...
industry.csv
How does the average actual cost for LCL cargo vary across different agents...
industry.csv
What is the trend of actual profit margin percentage for LCL cargo over the...
industry.csv
How does the average actual cost for LCL cargo vary across different agents...
industry.csv
which sale person has given more profit?
industry.csv
Which salesperson closed the highest number of jobs this year? Data Sources
industry.csv
which sale person has given more profit?
industry.csv
Which salesperson closed the highest number of jobs this year? Data Sources
industry.csv
which sale person has given more profit?
industry.csv
Which salesperson closed the highest number of jobs this year? Data Sources
industry.csv
Trusted by 200+ orgs to boost business insights.












































Pre-built dashboards
Powerful Dashboards for
Every Logistics Need
Real-Time Tracking
Shipment Performance Dashboard
Track shipment timelines, identify delivery delays, and analyze regional performance to maintain operational efficiency and ensure consistent, reliable delivery accuracy across all fulfillment channels.

Operational Insights
Fleet Efficiency Dashboard
Analyze fleet performance using real-time fuel consumption, distance traveled, and vehicle utilization data to optimize routes, reduce operational costs, and maximize efficiency across every trip.

Loading...
Security
Enterprise- grade
security for your peace
of mind.
Protection built into every layer of your finances. We protect your users, your payments, and your assets—by default.

Loading...
Loading blogs...
